我们非常重视您的个人隐私,当您访问我们的网站时,请同意使用的所有cookie。有关个人数据处理的更多信息可访问《隐私条款》

c2banpc-6.jpg c2banph-588.jpg

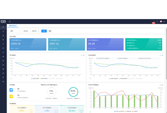
漏损解决方案

以水平衡分析为理论支撑,以传感器采集为数据支撑,选择最优的产品组合,帮助水司建立可持续发展的管理体系,提高水司的漏损控制技术能力。

方案概述
  • 软件+硬件+服务的综合解决方案

    1.从水平衡分析入手,把漏损细分到每一项管理内容。

    2.基于物联网数据和科学决策,准确掌握现状和投入产出比。

    3.根据现状选择最优的产品组合,非单一模块解决方案。

    4.依托咨询服务,梳理组织架构、工作流程、绩效考核,建立可持续发展的管理体系,指导水司自我运行。

核心优势
  • 全覆盖的解决方案

    提供基于“软件+硬件+服务”的多种合作模式,满足用户需求。同时,拥有完善的产品线,可以100%覆盖水平衡分析出的问题,基于用户现状确定产品组合,提供最适合的解决方案,实现漏损的可持续管理。

  • 领先的漏损管理系统

    “以数据驱动为根,以场景应用为本”,构建“总览、报警、诊断、分析、处置、评估”的全流程漏损管理体系。基于智慧化引擎,把传统的数据加工为信息,输出直接的行动建议,降低一线人员的使用成本。

  • 丰富的控漏经验

    拥有从业十年的产销差及漏损控制经验,是国内最早一批从事产销差及漏损控制的专业团队。管理全国1万余个DMA分区,熟悉漏损业务,了解用户痛点,能够提供专业的咨询、设计与实施,为用户提供可持续的产销差及漏损管理方案。

我们致力于成为水利水务客户值得信赖的合作伙伴

Baidu
map